OpenBESS is a free-access platform providing information and analytics about Battery Energy Storage System (BESS) in the Australian National Electricity Market (NEM)
Create Free Account
OpenBESS offers up-to-date and historical data on operational BESS, with insights refreshed regularly.
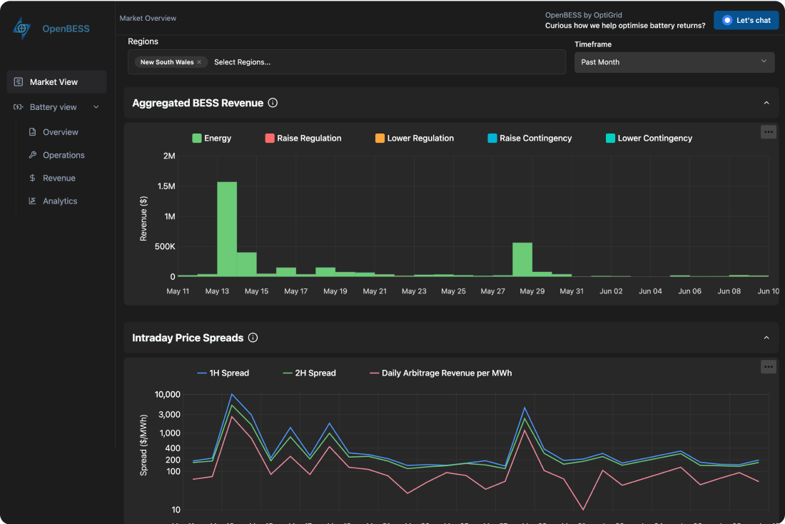
Information on energy and Frequency Control Ancillary Services (FCAS) market revenues for each individual BESS.
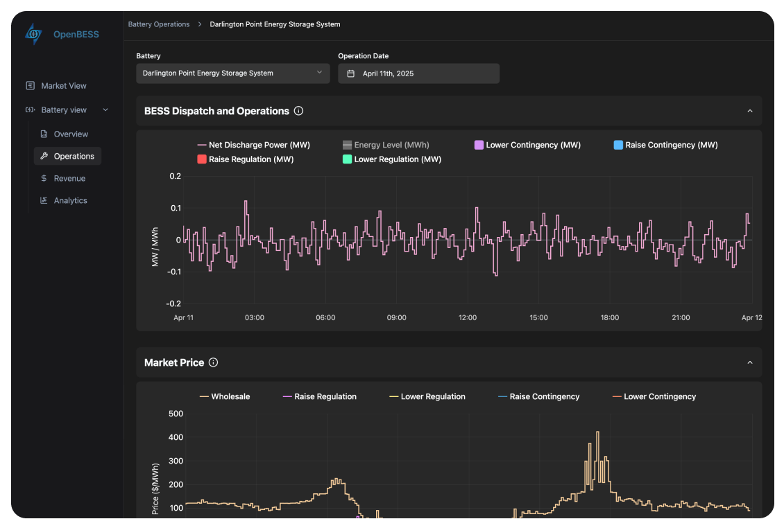
Data including battery power output, FCAS enablement, and battery cycling for better oversight.
Insights into how each BESS is performing across the National Electricity Market (NEM).
OpenBESS gives you instant access to several years of data right up to just two days ago.We cover every commercially operating BESS in Australia. This provides granular visibility into battery storage usage, bridging gaps in Australia's electricity sector.

At OptiGrid, our mission is to accelerate Australia's energy transition by enabling better battery operators. Providing free, transparent access to battery data supports industry-wide collaboration and learning, ultimately driving more efficient and robust battery deployment.

Explore real-time battery data and analytics. Sign up for free access or contact us to learn more about OptiGrid.